Operation CHARM: Car repair manuals for everyone.
Manuals through 2025 now available!

Our trusted friends have launched a new website named LEMON, which has newer manuals. It also contains all the CHARM manuals.

LEMON is the spiritual successor to CHARM, I recommend you try it!

Link: lemon-manuals.la or lemon-manuals.org.ua

(Some people have issue connecting. LEMON is investigating. For now, use Firefox or change your DNS server)

Or, hide this message: temporarily or permanently

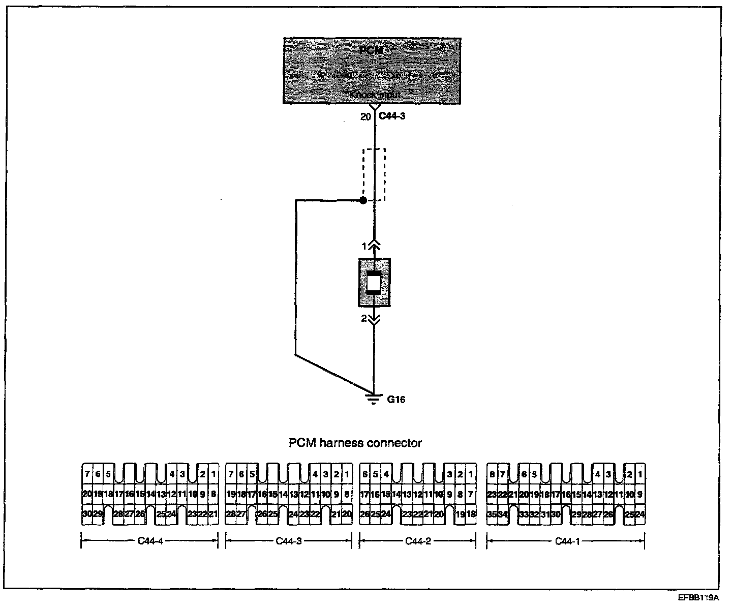
Knock Sensor: Testing and Inspection




KNOCK SENSOR
The knock sensor is a piezoelectric device attached to the cylinder block that senses pressure from engine knocking conditions. This vibrational pressure is then converted into a voltage signal which is delivered as output. If engine knock occurs, ignition timing is retarded to suppress it.

Circuit Diagram:






Troubleshooting Procedures:






TROUBLESHOOTING HINTS
1. The MIL is ON or the DTC is displayed on the HI-SCAN PRO under the following condition:
- When the knock sensor signal is not detected, even though the engine is in an overload condition.
- When the knock sensor signal is abnormally low.


Harness Inspection Procedures 1 - 2:









SENSOR INSPECTION
1. Disconnect the knock sensor connector.
2. Measure the resistance between terminals 2 and 3.
Standard value : about 5 M Ohms [at 20 °C (68 °F)]

3. If the resistance is zero, replace the knock sensor.
Knock sensor: 16 - 28 Nm (160 - 250 kg.cm, 11.8 - 18.4 lb.ft)

4. Measure the capacitance between the terminal 2 and 3.
Standard value : 800 - 1600 pF