Operation CHARM: Car repair manuals for everyone.
Manuals through 2025 now available!

Our trusted friends have launched a new website named LEMON, which has newer manuals. It also contains all the CHARM manuals.

LEMON is the spiritual successor to CHARM, I recommend you try it!

Link: lemon-manuals.la or lemon-manuals.org.ua

(Some people have issue connecting. LEMON is investigating. For now, use Firefox or change your DNS server)

Or, hide this message: temporarily or permanently

Camshaft Position Sensor: Testing and Inspection

CAMSHAFT POSITION (CMP) SENSOR INSPECTION

Visual Inspection

1. Remove the CMP sensor. (See CAMSHAFT POSITION (CMP) SENSOR REMOVAL/ INSTALLATION [BP, BP WITH TC].)
2. Make sure that the CMP sensor is free of any metallic shavings or particles.
- If metallic shavings or particles are found on the sensor, clean them off.

3. Install the CMP sensor. (See CAMSHAFT POSITION (CMP) SENSOR REMOVAL/INSTALLATION [BP, BP WITH TC].)

Wave Profile Inspection

1. Remove the PCM. (See PCM REMOVAL/INSTALLATION [BP, BP WITH TC].)
2. Connect WDS or equivalent to DLC-2 connector.




3. Connect oscilloscope test leads to the following PCM connector terminals.
- (+)lead:PCM terminal 3V
- (-)lead:PCM terminal 4A

4. Start the engine.
5. Monitor RPM PID.




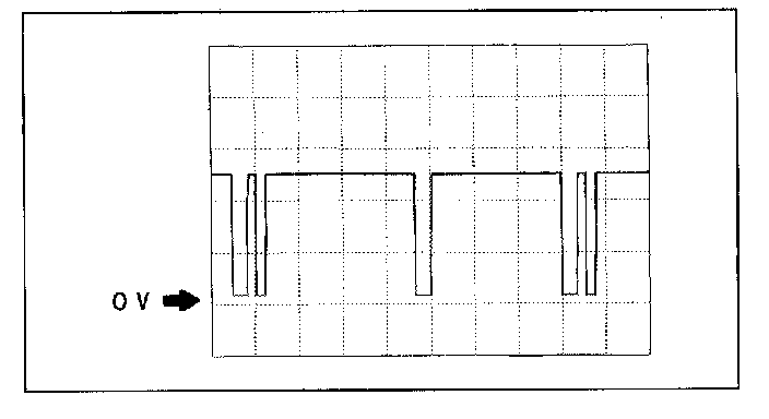
6. Inspect wave profile when idling engine.
- If wave profile or voltage are out of specifications, carry out the "Circuit Open/Short Inspection".
- PCM terminal: 3V(+) <=> 4A(-)
- Oscilloscope setting: 2.0V/DIV(Y), 20ms/ DIV(X), DC range
- Vehicle condition: Idling

Circuit Open/Short Inspection

1. Remove the PCM. (See PCM REMOVAL/INSTALLATION [BP, BP WITH TC].)




2. Inspect the following wiring harnesses for an open or short circuit by probing the applicable sensor and PCM terminals with ohmmeter leads.
- If there is an open or short circuit, repair or replace wiring harnesses.
- If there is no open or short circuit, replace the CMP sensor.

Open circuit
- CMP signal circuit (CMP sensor connector terminal B and PCM connector terminal 3V)
- Power circuit (CMP sensor connector terminal A and main relay terminal D through common connector)
- GND circuit (CMP sensor connector terminal C and PCM connector terminal 4A)

Short circuit
- CMP signal circuit (CMP sensor connector terminal B and PCM connector terminal 3V to GND)
- Power circuit (CMP sensor connector terminal A and main relay terminal D through common connector to GND)

3. Reconnect the CMP sensor connector.
4. Inspect the protrusion of camshaft (intake side) for damage and cracks.