Operation CHARM: Car repair manuals for everyone.
Manuals through 2025 now available!

Our trusted friends have launched a new website named LEMON, which has newer manuals. It also contains all the CHARM manuals.

LEMON is the spiritual successor to CHARM, I recommend you try it!

Link: lemon-manuals.la or lemon-manuals.org.ua

(Some people have issue connecting. LEMON is investigating. For now, use Firefox or change your DNS server)

Or, hide this message: temporarily or permanently

Fuel Injector Circuit

F: FUEL INJECTOR CIRCUIT

CAUTION:
- Check or repair only faulty parts.
- After repair or replacement of faulty parts, conduct CLEAR MEMORY MODE and INSPECTION MODE. Refer to How to Clear Diagnostic Trouble Codes. Clear Memory Mode




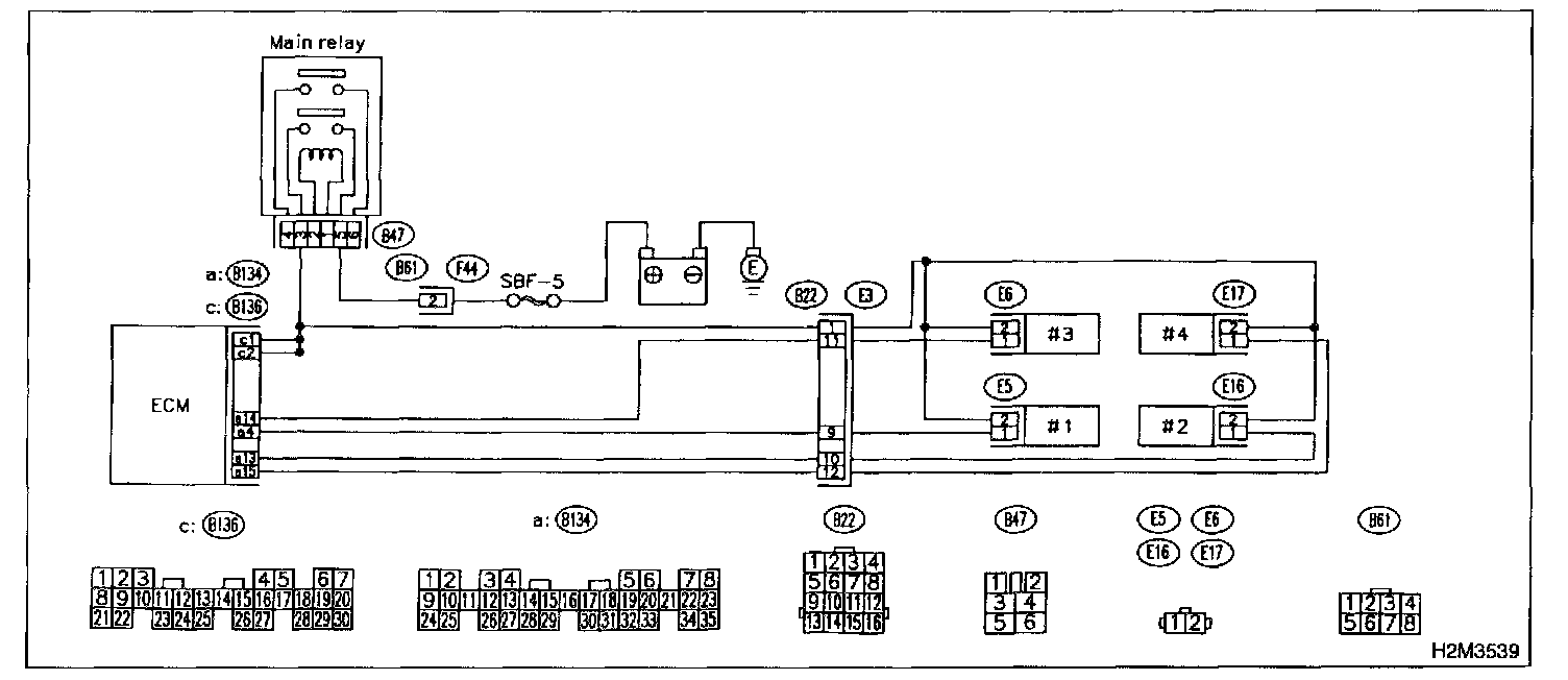
WIRING DIAGRAM

8F1: CHECK OPERATION OF EACH FUEL INJECTOR.
While cranking the engine. check that each fuel injector emits "operating" sound. Use a sound scope or attach a screwdriver to injector for this check.

CHECK: Is the fuel injector emits "operating" sound?

YES: Check fuel pressure.

NO: Go to step 8F2.

8F2: CHECK POWER SUPPLY TO EACH FUEL INJECTOR.
1. Turn ignition switch to OFF.
2. Disconnect connector from #1 cylinder fuel injector.
3. Turn ignition switch to ON.

Connector & Terminal #1 (E5) No.2 (+) - Engine Ground (-):




4. Measure power supply voltage between the fuel injector terminal and engine ground.

CHECK: Is the voltage more than 10 V?

YES: Go to step 8F3.

NO: Repair harness and connector.

NOTE: In this case, repair the following:
- Open circuit in harness between main relay and fuel injector connector
- Poor contact in main relay connector
- Poor contact in coupling connector (B22).
- Poor contact in fuel injector connector

8F3: CHECK POWER SUPPLY TO EACH FUEL INJECTOR.
1. Turn ignition switch to OFF.
2. Disconnect connector from #2 cylinder fuel injector.
3. Turn ignition switch to ON.

Connector & Terminal #2 (E16) No.2 (+) - Engine Ground (-):




4. Measure power supply voltage between the fuel injector terminal and engine ground.

CHECK: Is the voltage more than 10 V?

YES: Go to step 8F4.

NO: Repair harness and connector.

NOTE: In this case, repair the following:
- Open circuit in harness between main relay and fuel injector connector
- Poor contact in main relay connector
- Poor contact in coupling connector (B22).
- Poor contact in fuel injector connector

8F4: CHECK POWER SUPPLY TO EACH FUEL INJECTOR.
1. Turn ignition switch to OFF.
2. Disconnect connector from #3 cylinder fuel injector.
3. Turn ignition switch to ON.

Connector & Terminal #3 (E6) No.2 (+) - Engine Ground (-):




4. Measure power supply voltage between the fuel injector terminal and engine ground.

CHECK: Is the voltage more than 10 V?

YES: Go to step 8F5.

NO: Repair harness and connector.

NOTE: In this case, repair the following:
- Open circuit in harness between main relay and fuel injector connector
- Poor contact in main relay connector
- Poor contact in coupling connectors (B22).
- Poor contact in fuel injector connector

8F5: CHECK POWER SUPPLY TO EACH FUEL INJECTOR.
1. Turn ignition switch to OFF.
2. Disconnect connector from #4 cylinder fuel injector.
3. Turn ignition switch to ON.

Connector & Terminal #4 (E17) No.2 (+) - Engine Ground (-):




4. Measure power supply voltage between the fuel injector terminal and engine ground.

CHECK: Is the voltage more than 10 V?

YES: Go to step 8F6.

NO: Repair harness and connector.

NOTE: In this case, repair the following:
- Open circuit in harness between main relay and fuel injector connector
- Poor contact in main relay connector
- Poor contact in coupling connectors (B22).
- Poor contact in fuel injector connector

8F5: CHECK POWER SUPPLY TO EACH FUEL INJECTOR.
1. Turn ignition switch to OFF.
2. Disconnect connector from #4 cylinder fuel injector.
3. Turn ignition switch to ON.

Connector & Terminal #4 (E17) No.2 (+) - Engine Ground (-):




4. Measure power supply voltage between the fuel injector terminal and engine ground.

CHECK: Is the voltage more than 10 V?

YES: Go to step 8F6.

NO: Repair harness and connector.

NOTE: In this case, repair the following:
- Open circuit in harness between main relay and fuel injector connector
- Poor contact in main relay connector
- Poor contact in coupling connectors (B22).
- Poor contact in fuel injector connector

8F6: CHECK HARNESS BETWEEN ECM AND FUEL INJECTOR CONNECTOR.
1. Disconnect connector from ECM.

Connector & Terminal (B134) No.4 - (B136) No.2:




2. Measure resistance of harness between ECM and fuel injector connector.

CHECK: Is the resistance between 5 and 20

YES: Go to step 8F7.

NO: Repair harness and connector.

NOTE: In this case, repair the following:
- Open circuit in harness between ECM and fuel injector connector
- Poor contact in coupling connector (B22).

8F7: CHECK HARNESS BETWEEN ECM AND FUEL INJECTOR CONNECTOR.

Connector & Terminal (B134) No.4 - Chassis Ground:




Measure resistance of harness between ECM and fuel injector connector.

CHECK: Is the resistance less than 1 ohm?

YES: Repair ground short circuit in harness between ECM and fuel injector connector.

NO: Go to step 8F8.

8F8: CHECK HARNESS BETWEEN ECM AND FUEL INJECTOR CONNECTOR.

Connector & Terminal (B134) No.13 - (B136) No.2:




Measure resistance of harness between ECM and fuel injector connector.

CHECK: Is the resistance between 5 and 20 ohm?

YES: Go to step 8F9.

NO: Repair harness and connector.

NOTE: In this case, repair the following:
- Open circuit in harness between ECM and fuel injector connector
- Poor contact in coupling connector (B22).

8F9: CHECK HARNESS BETWEEN ECM AND FUEL INJECTOR CONNECTOR.

Connector & Terminal (B134) No.13 - Chassis ground:




Measure resistance of harness between ECM and fuel injector connector.

CHECK: Is the resistance less than 1 ohm?

YES: Repair ground short circuit in harness between ECM and fuel injector connector.

NO: Go to step 8F10.

8F10: CHECK HARNESS BETWEEN ECM AND FUEL INJECTOR CONNECTOR.

Connector & terminal (B134) No.14 - (B136) No.2:




Measure resistance of harness between ECM and fuel injector connector.

CHECK: Is the resistance between 5 and 20 ohms ?

YES: Go to step 8F11.

NO: Repair harness and connector.

NOTE: In this case, repair the following:
- Open circuit in harness between ECM and fuel injector connector.
- Poor contact in coupling connector (B22).

8F11: CHECK HARNESS BETWEEN ECM AND FUEL INJECTOR CONNECTOR.

Connector & Terminal (B134) No.14 - Chassis ground:




Measure resistance of harness between ECM and fuel injector connector.

CHECK: Is the resistance less than 1 ohm?

YES: Repair ground short circuit in harness between ECM and fuel injector connector.

NO: Go to step 8F12.

8F12: CHECK HARNESS BETWEEN ECM AND FUEL INJECTOR CONNECTOR.

Connector & Terminal (B134) No.15 - (B136) No.2:




Measure resistance of harness between ECM and fuel injector connector.

CHECK: Is the resistance between 5 and 20 ohms?

YES: Go to step 8F13.

NO: Repair harness and connector.

NOTE: In this case, repair the following:
- Open circuit in harness between ECM and fuel injector connector.
- Poor contact in coupling connector (B22).

8F13: CHECK HARNESS BETWEEN ECM AND FUEL INJECTOR CONNECTOR.

Connector & Terminal (B134) No.15 - Chassis ground:




Measure resistance of harness between ECM and fuel injector connector.

CHECK: Is the resistance less than 1 ohm?

YES: Repair ground short circuit in harness between ECM and fuel injector connector.

NO: Go to step 8F14.

8F14: CHECK EACH FUEL INJECTOR.
1. Turn ignition switch to OFF.

Terminals No.1 - No.2:




2. Measure resistance between each fuel injector terminals.

CHECK: Is the resistance between 5 and 20 ohms?

YES: Go to step 8F15.

NO: Replace faulty fuel injector.