Operation CHARM: Car repair manuals for everyone.
Manuals through 2025 now available!

Our trusted friends have launched a new website named LEMON, which has newer manuals. It also contains all the CHARM manuals.

LEMON is the spiritual successor to CHARM, I recommend you try it!

Link: lemon-manuals.la or lemon-manuals.org.ua

(Some people have issue connecting. LEMON is investigating. For now, use Firefox or change your DNS server)

Or, hide this message: temporarily or permanently

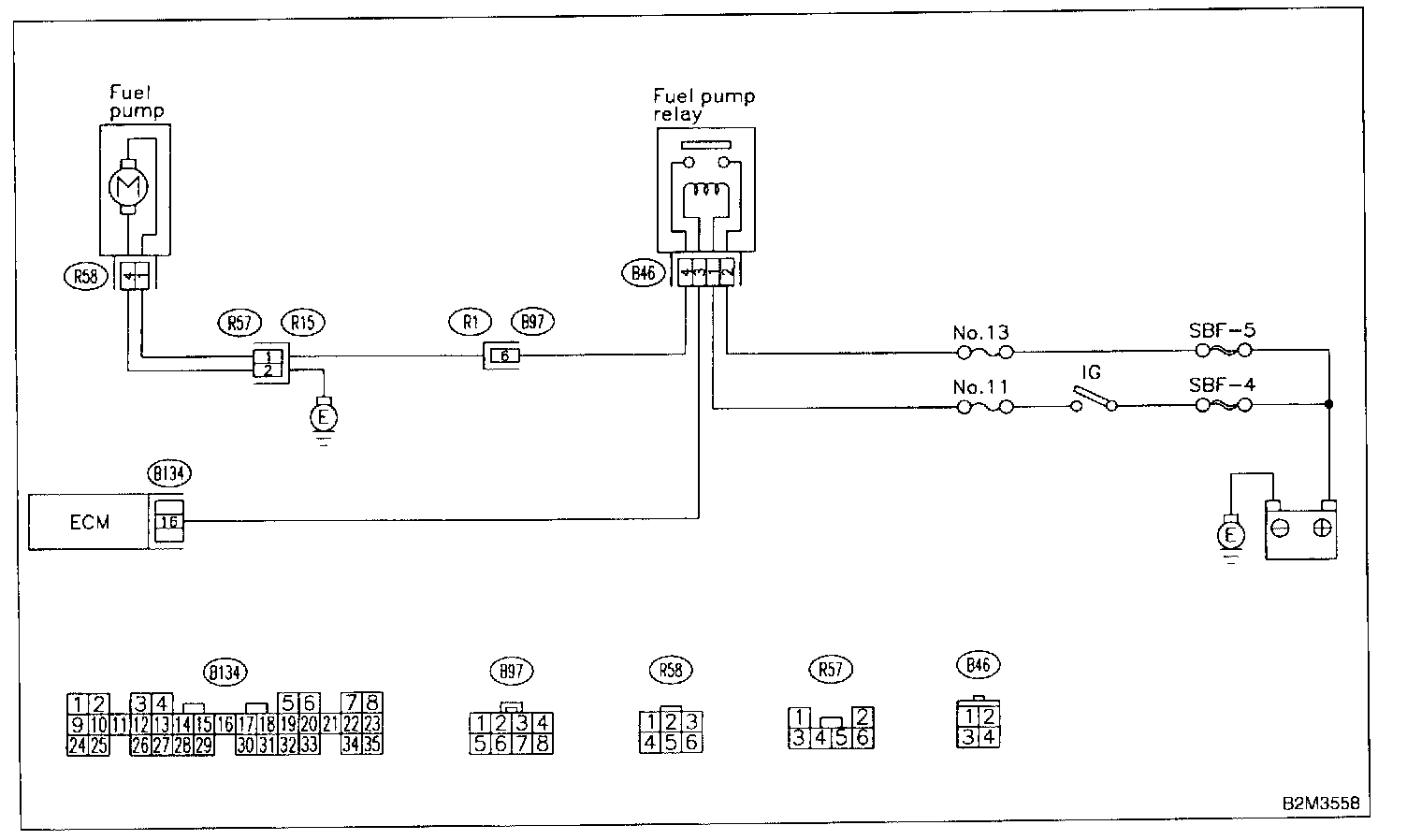
Fuel Pump Circuit

E: FUEL PUMP CIRCUIT

CAUTION: After repair or replacement of faulty parts, conduct CLEAR MEMORY MODE and INSPECTION MODE. Refer to How To Clear Diagnostic Trouble Codes.

Wiring Diagram:





WIRING DIAGRAM

8E1: CHECK OPERATING SOUND OF FUEL PUMP

Make sure that fuel pump is in operation for two seconds when turning ignition switch to ON.

NOTE: Fuel pump operation can also be executed using Subaru Select Monitor (Function mode: FD01)
For the procedure, refer to "COMPULSORY VALVE OPERATION CHECK MODE".

CHECK: Does fuel pump produce operating sound?

YES: Check fuel injector circuit.

NO: Go to step 8E2.

8E2: CHECK GROUND CIRCUIT OF FUEL PUMP

1. Turn ignition switch to OFF.





2. Remove fuel pump access hole lid located on the right rear of trunk compartment floor (Sedan) or luggage compartment floor (Wagon).
3. Disconnect connector from fuel pump.

Connector & Terminal - [(R58) No.4 - Chassis Ground]:





4. Measure resistance of harness connector between fuel pump and chassis Ground.

CHECK: Is the resistance less than 5 Ohms?

YES: Go to step 8E3.

NO: Repair harness and connector.

NOTE: In this case, repair the following:
- Open circuit in harness between fuel pump connector and chassis grounding terminal
- Poor contact in coupling connector (R57)

8E3: CHECK POWER SUPPLY TO FUEL PUMP

1. Turn ignition switch to ON.

Connector & Terminal - [(R58) No.1 (+) - Chassis Ground (-)]:





2. Measure voltage of power supply circuit between fuel pump connector and chassis ground.

CHECK: Is the voltage more than 10 V?

YES: Replace fuel pump.

NO: Go to step 8E4.

E4: CHECK HARNESS BETWEEN FUEL PUMP AND FUEL PUMP RELAY CONNECTOR.

1. Turn ignition switch to OFF.

Connector & Terminal - [(R58) No.1 - (B46) No.4]:





2. Measure resistance of harness connector between fuel pump and fuel pump relay.

CHECK: Is the resistance less than 1 Ohm?

YES: Go to step 8E5.

NO: Repair harness and connector.

NOTE: In this case, repair the following:
- Open circuit in harness between fuel pump connector and chassis grounding terminal
- Poor contact in coupling connectors (R57 and B97)

8E5: CHECK HARNESS BETWEEN FUEL PUMP AND FUEL PUMP RELAY CONNECTOR.

Connector & Terminal - [(R58) No.1 - Chassis Ground]:





Measure resistance of harness between fuel pump and fuel pump relay connector.

CHECK: Is the resistance more than 1 M.Ohm?

YES: Go to step 8E6.

NO: Repair short circuit in harness between fuel pump and fuel pump relay connector.

8E6: CHECK FUEL PUMP RELAY.

1. Disconnect connectors from fuel pump relay and main relay.
2. Remove fuel pump relay and main relay with bracket.
3. Connect battery to fuel pump relay connector terminals No.1 and No.3.

Terminals - [No.2 - No.4]:





4. Measure resistance between connector terminals of fuel pump relay.

CHECK: Is the resistance less than 10 Ohms?

YES: Go to step 8E7.

NO: Replace fuel pump relay.

8E7: CHECK HARNESS BETWEEN ECM AND FUEL PUMP RELAY CONNECTOR.

1. Disconnect connectors from ECM.

Connector & Terminals - [(B134) No.16 - (B46) No.3]:





2. Measure resistance of harness between ECM and fuel pump relay connector.

CHECK: Is the resistance less than 1 Ohm?

YES: Go to step 8E8.

NO: Repair open circuit in harness between ECM and fuel pump relay connector.

8E8: CHECK POOR CONTACT.
Check poor contact in ECM connector.

CHECK: Is there poor contact in ECM connector?

YES: Repair poor contact in ECM connector.

NO: Check fuel injector circuit.