Operation CHARM: Car repair manuals for everyone.
Manuals through 2025 now available!

Our trusted friends have launched a new website named LEMON, which has newer manuals. It also contains all the CHARM manuals.

LEMON is the spiritual successor to CHARM, I recommend you try it!

Link: lemon-manuals.la or lemon-manuals.org.ua

(Some people have issue connecting. LEMON is investigating. For now, use Firefox or change your DNS server)

Or, hide this message: temporarily or permanently

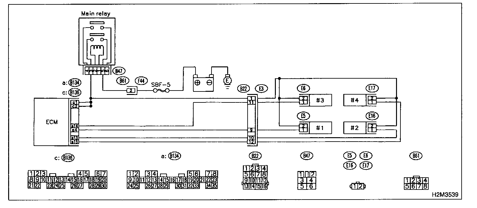
Fuel Injector Circuit

F: FUEL INJECTOR CIRCUIT

CAUTION:
- Check or repair only faulty parts.
- After repair or replacement of faulty parts, conduct CLEAR MEMORY MODE and INSPECTION MODE.




WIRING DIAGRAM

8F1: CHECK OPERATION OF EACH FUEL INJECTOR.
While cranking the engine, check that each fuel injector emits "operating" sound. Use a sound scope or attach a screwdriver to injector for this check.

CHECK: Is the fuel injector emits "operating" sound?

YES:
Check fuel pressure.

NO: Go to step 8F2.

8F2: CHECK POWER SUPPLY TO EACH FUEL INJECTOR.
1. Turn ignition switch to OFF.
2. Disconnect connector from #1 cylinder fuel injector.
3. Turn ignition switch to ON.




4. Measure power supply voltage between the fuel injector terminal and engine ground.

CHECK: Is the voltage more than 10 V?

YES: Go to step 8F3.

NO: Repair harness and connector.

NOTE: In this case, repair the following:
- Open circuit in harness between main relay and fuel injector connector
- Poor contact in main relay connector
- Poor contact in coupling connector (B22)
- Poor contact in fuel injector connector

8F3: CHECK HARNESS BETWEEN ECM AND FUEL INJECTOR CONNECTOR.
1. Disconnect connector from ECM.




2. Measure resistance of harness between ECM and fuel injector connector.

CHECK: Is the resistance between 5 and 20 Ohms?

YES: Go to step 8F4.

NO: Repair harness and connector.

NOTE: In this case, repair the following:
- Open circuit in harness between ECM and fuel injector connector
- Poor contact in coupling connector (B22)

8F4: CHECK HARNESS BETWEEN ECM AND FUEL INJECTOR CONNECTOR.




Measure resistance of harness between ECM and fuel injector connector.

CHECK: Is the resistance less than 1 Ohms?

YES: Repair ground short circuit in harness between ECM and fuel injector connector.

NO: Go to step 8F5.

8F5: CHECK HARNESS BETWEEN ECM AND FUEL INJECTOR CONNECTOR.




Measure resistance of harness between ECM and fuel injector connector.

CHECK: Is the resistance between 5 and 20 Ohms?

YES: Go to step 8F6.

NO: Repair harness and connector.

NOTE: In this case, repair the following:
- Open circuit in harness between ECM and fuel injector connector
- Poor contact in coupling connector (B22)

8F6: CHECK HARNESS BETWEEN ECM AND FUEL INJECTOR CONNECTOR.




Measure resistance of harness between ECM and fuel injector connector.

CHECK: Is the resistance less than 1 Ohms?

YES: Repair ground short circuit in harness between ECM and fuel injector connector.

NO: Go to step 8F7.

8F7: CHECK HARNESS BETWEEN ECM AND FUEL INJECTOR CONNECTOR.




Measure resistance of harness between ECM and fuel injector connector.

CHECK: Is the resistance between 5 and 20 Ohms?

YES: Go to step 8F8.

NO: Repair harness and connector.

NOTE: In this case, repair the following:
- Open circuit in harness between ECM and fuel injector connector
- Poor contact in coupling connector (B22)

8F8: CHECK HARNESS BETWEEN ECM AND FUEL INJECTOR CONNECTOR.




Measure resistance of harness between ECM and fuel injector connector.

CHECK: Is the resistance less than 1 Ohms?

YES: Repair ground short circuit in harness between ECM and fuel injector connector.

NO: Go to step 8F9.

8F9: CHECK HARNESS BETWEEN ECM AND FUEL INJECTOR CONNECTOR.




Measure resistance of harness between ECM and fuel injector connector.

CHECK: Is the resistance between 5 and 20 Ohms?

YES: Go to step 8F10.

NO: Repair harness and connector.

NOTE: In this case, repair the following:
- Open circuit in harness between ECM and fuel injector connector
- Poor contact in coupling connector (B22)

8F10: CHECK HARNESS BETWEEN ECM 1 AND FUEL INJECTOR CONNECTOR.




Measure resistance of harness between ECM and fuel injector connector.

CHECK: Is the resistance less than 1 Ohms?

YES: Repair ground short circuit in harness between ECM and fuel injector connector.

NO: Go to step 8F11.

BF11: CHECK EACH FUEL INJECTOR.
1. Turn ignition switch to OFF.




2. Measure resistance between each fuel injector terminals.

CHECK: Is the resistance between 5 and 20 Ohms?

YES: Go to step 8F12.

NO: Replace faulty fuel injector.

8F12: CHECK POOR CONTACT.
Check poor contact in ECM connector.

CHECK: Is there poor contact in ECM connector?

YES: Repair poor contact in ECM connector.

NO: Check crankshaft position sensor circuit.