Check Cruise Control Main Switch
DIAGNOSIS:- Faulty cruise control main switch, or open harness.
TROUBLE SYMPTOM:
- Cruise control main switch is not turned ON and cruise control cannot be set.
NOTE: When the main relay (built-in cruise control module) operates, the main switch circuit is in normal condition.
The main relay operation can be checked by hearing the operation sounds.
This operation sounds will be heard when ignition switch and cruise control main switch is turned to ON.
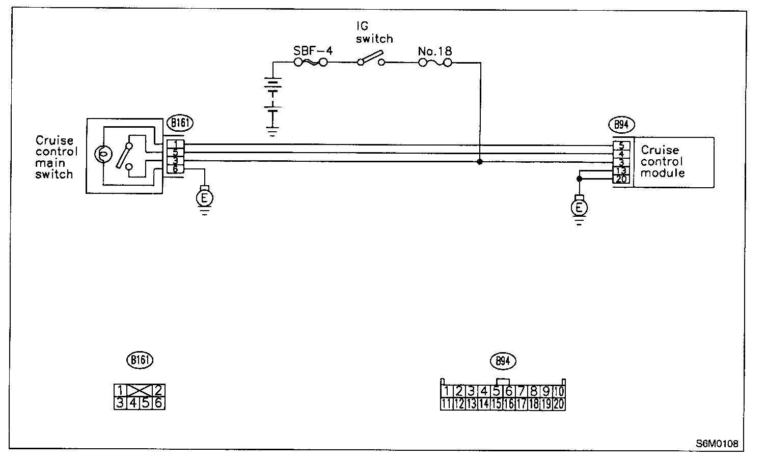
WIRING DIAGRAM:
3G31 : CHECK FUSE.
Check fuse No.18.
CHECK: Is fuse No.18 blown ?
YES: Replace fuse No.18. Go to step 3G32.
NO: Go to step 3G32.
3G32: CHECK POWER SUPPLY.
1. Turn ignition switch to ON.
2. Measure voltage between fuse & relay box connector and chassis ground. Connector & terminal (B152) No.5 (+) - Chassis ground (-):
CHECK: Is voltage more than 10 V ?
YES: Go to step 3G33.
NO: Replace fuse No.18. When fuse No.18 is blown again, repair shorted parts of circuit.
3G33: CHECK CRUISE CONTROL MAIN SWITCH.
1. Turn ignition switch to OFF.
2. Remove cruise control main switch and disconnect connector.
3. Turn ignition switch to ON.
4. Measure voltage between cruise control main switch connector and chassis ground.
CHECK: Is voltage more than 10 V ?
YES: Go to step 3G34.
NO: Replace cruise control main switch.
3G34: CHECK CRUISE CONTROL MAIN SWITCH.
Measure resistance between cruise control main switch terminals.
CHECK: Is resistance less than 10 ohms ? (When switch is ON.)
YES: Go to step 3G35.
NO: Replace cruise control main switch.
3G35: CHECK CRUISE CONTROL MAIN SWITCH.
Measure resistance between cruise control main switch terminals.
CHECK: Is resistance less than 1 M ohms? (When switch is OFF)
YES: Go to step 3G36.
NO: Replace cruise control main switch.
3G36: CHECK HARNESS BETWEEN CRUISE CONTROL MAIN SWITCH CONNECTOR AND CHASSIS GROUND.
1. Connect connector.
2. Turn ignition switch to ON.
3. Turn cruise control main switch to ON.
4. Measure voltage between terminal of cruise control main switch and chassis ground.
CHECK: Is voltage more than 10 V ?
YES: Go to step 3G37.
NO: Repair or replace wiring harness.
3G37: CHECK HARNESS BETWEEN CRUISE CONTROL MAIN SWITCH CONNECTOR AND CHASSIS GROUND.
Measure voltage between terminal of cruise control main switch chassis ground.
CHECK: Is voltage more than 10 V ?
YES: Go to step 3G38.
NO: Repair or replace wiring harness.
3G38: CHECK HARNESS BETWEEN CRUISE CONTROL MODULE CONNECTOR AND CHASSIS GROUND.
Measure voltage between terminal of cruise control module and chassis ground.
CHECK: Is voltage more than 10 V ?
YES: Replace cruise control module.
NO: Repair or replace wiring harness.
NOTE: Depress cruise control main switch with fingers while measuring voltage between (B161) No.5 and chassis ground.