Operation CHARM: Car repair manuals for everyone.
Manuals through 2025 now available!

Our trusted friends have launched a new website named LEMON, which has newer manuals. It also contains all the CHARM manuals.

LEMON is the spiritual successor to CHARM, I recommend you try it!

Link: lemon-manuals.la or lemon-manuals.org.ua

(Some people have issue connecting. LEMON is investigating. For now, use Firefox or change your DNS server)

Or, hide this message: temporarily or permanently

Component Inspection




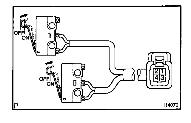
1. Two way flow heater models:
INSPECT HEATER SWITCH CONTINUITY
Check the continuity exists between terminals while switch is pressed.
If no continuity exists, replace the heater switch.




2. Two way flow heater models:
INSPECT DEF. MODE SWITCH CONTINUITY
Check the continuity exists between terminals while switch is pressed.
If no continuity exists, replace the heater switch.




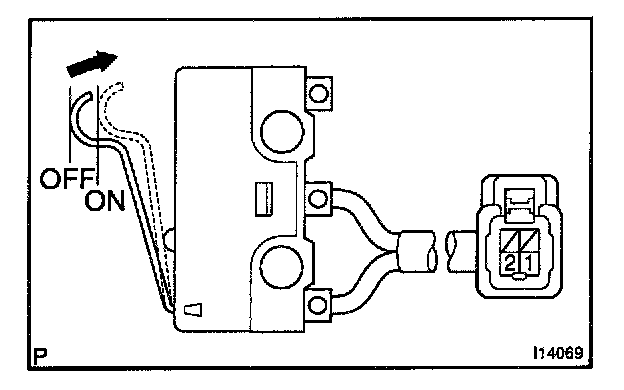
3. W/ A/C and two way flow heater models:
INSPECT HEATER SWITCH CONTINUITY
Check the continuity exists between terminal 1 and 2 while switch is pressed.
If no continuity exists, replace the heater switch.

4. w/ A/C and two way flow heater models:
INSPECT DEF. MODE SWITCH CONTINUITY
Check the continuity exists between terminal 3 and 4 while switch is pressed.
If no continuity exists, replace the DEF. mode switch.