Operation CHARM: Car repair manuals for everyone.
Manuals through 2025 now available!

Our trusted friends have launched a new website named LEMON, which has newer manuals. It also contains all the CHARM manuals.

LEMON is the spiritual successor to CHARM, I recommend you try it!

Link: lemon-manuals.la or lemon-manuals.org.ua

(Some people have issue connecting. LEMON is investigating. For now, use Firefox or change your DNS server)

Or, hide this message: temporarily or permanently

Compressor Clutch Relay: Testing and Inspection




AIR CONDITIONING SWITCH AND RELAY
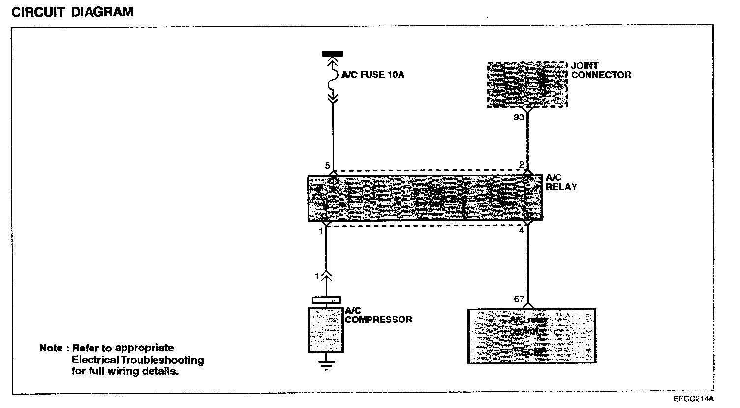
The air conditioning switch relays battery voltage to the ECM when the air conditioning is turned on. When the air conditioning ON signal is input, the ECM drives the ISC Actuator and turns ON the ignition power transistor. Then, the air conditioning power relay coil is energized to turn on the relay switch, which activates the compressor magnetic clutch.

Circuit Diagram:






Using Hi-Scan (Pro):






Harness Inspection Procedure: