Operation CHARM: Car repair manuals for everyone.
Manuals through 2025 now available!

Our trusted friends have launched a new website named LEMON, which has newer manuals. It also contains all the CHARM manuals.

LEMON is the spiritual successor to CHARM, I recommend you try it!

Link: lemon-manuals.la or lemon-manuals.org.ua

(Some people have issue connecting. LEMON is investigating. For now, use Firefox or change your DNS server)

Or, hide this message: temporarily or permanently

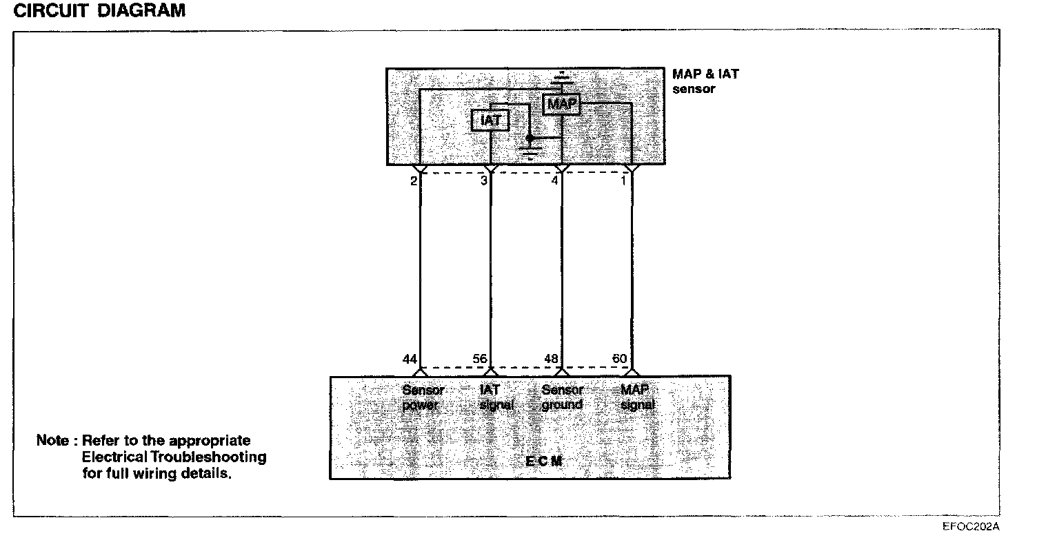
Manifold Pressure/Vacuum Sensor: Testing and Inspection




MANIFOLD ABSOLUTE PRESSURE SENSOR (MAP SENSOR)
The manifold absolute pressure (MAP) sensor is a pressure sensitive variable resistor. It measures changes in the intake manifold pressure which result from engine load and speed changes, and converts this to a voltage output. The MAP sensor is also used to measure barometric pressure at start up, and under certain conditions, allows the ECM to automatically adjust for different altitudes. The ECM supplies 5 volts to the MAP sensor and monitors the voltage on a signal line. The sensor provides a path to ground through its variable resistor. The MAP sensor input affects fuel delivery and ignition timing controls in the ECM.


Circuit Diagram:






TROUBLESHOOTING HINTS
The MIL (Malfunction Indicator Lamp) is ON or the DTC (Diagnostic Trouble Code) is displayed on the HI-SCAN (Pro) under the following conditions:
1. When the manifold pressure is 118 mb or lower for 0.1 second after turning the ignition key ON.
2. When the manifold pressure is 118 mb or lower while the RPM is below 1980 rpm.
3. When the manifold pressure is 986 mb or higher and the rpm is 2400 rpm or more while the accelerator pedal is released (such as when a vehicle is moving down on a sloping road).

Using Hi-Scan (Pro):






Harness Inspection Procedures:






SENSOR INSPECTION
1. Measure the voltage between terminals 1 and 4 of the
MAP sensor connectors.
Terminal 4 : MAP sensor ground
Terminal 1: MAP sensor output

Engine state Test specification
Ignition SW. ON 4 - 5 V
At idle 0.5 - 2.0 V

2. If the voltage deviates from the standard value, replace the MAP sensor assembly.