Operation CHARM: Car repair manuals for everyone.
Manuals through 2025 now available!

Our trusted friends have launched a new website named LEMON, which has newer manuals. It also contains all the CHARM manuals.

LEMON is the spiritual successor to CHARM, I recommend you try it!

Link: lemon-manuals.la or lemon-manuals.org.ua

(Some people have issue connecting. LEMON is investigating. For now, use Firefox or change your DNS server)

Or, hide this message: temporarily or permanently

Vehicle Speed Sensor: Testing and Inspection

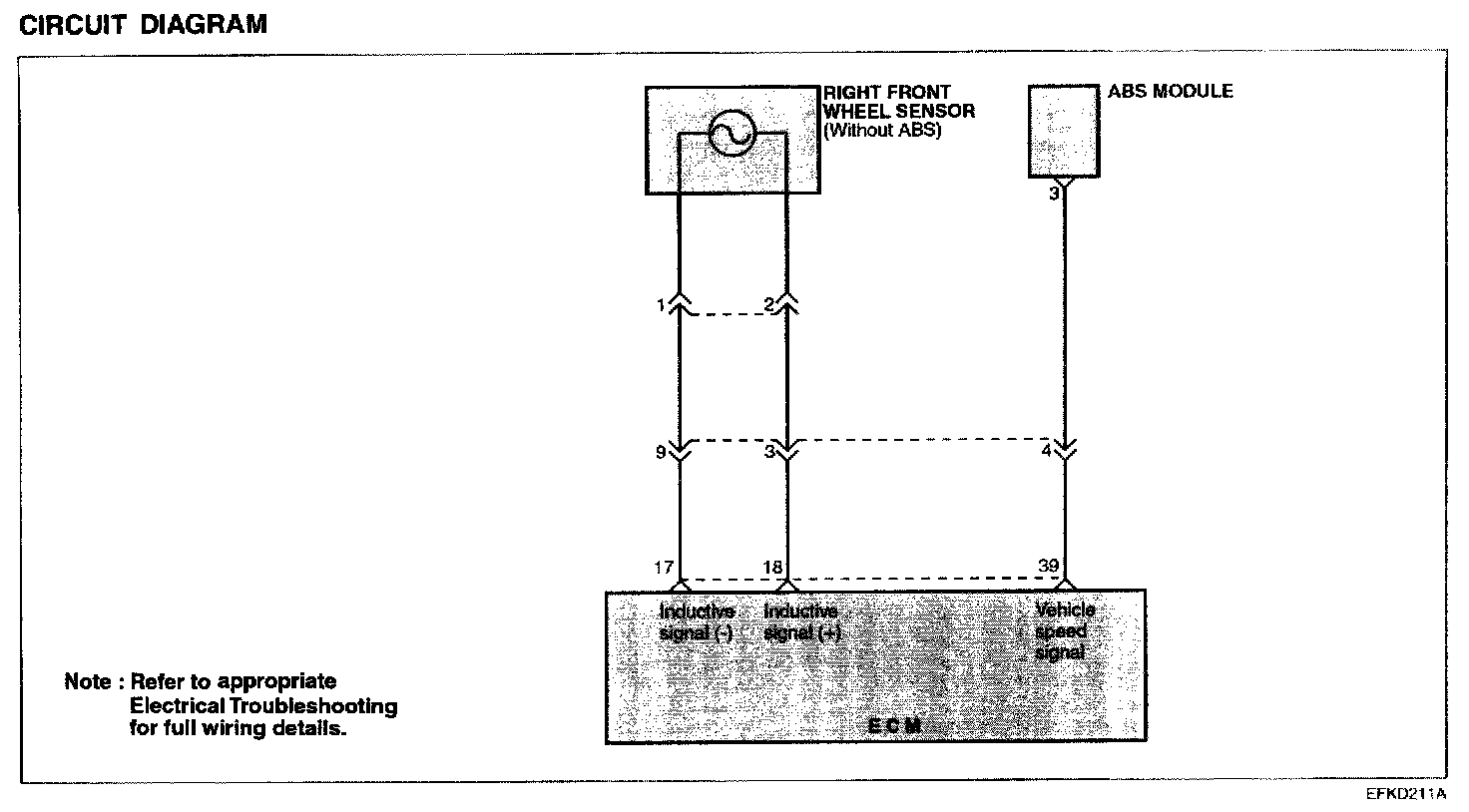
VEHICLE SPEED SENSOR
For a vehicle with ABS system, vehicle speed signal comes from ABS module.

For a vehicle without ABS system, however, vehicle speed signal comes from the inductive wheel speed installed at the right front wheel.

Circuit Diagram:






TROUBLESHOOTING HINTS
If there is an open or short circuit in the vehicle speed sensor signal circuit, the engine may stall when the vehicle decelerates to a stop.

Harness Inspection Procedures: