Operation CHARM: Car repair manuals for everyone.
Manuals through 2025 now available!

Our trusted friends have launched a new website named LEMON, which has newer manuals. It also contains all the CHARM manuals.

LEMON is the spiritual successor to CHARM, I recommend you try it!

Link: lemon-manuals.la or lemon-manuals.org.ua

(Some people have issue connecting. LEMON is investigating. For now, use Firefox or change your DNS server)

Or, hide this message: temporarily or permanently

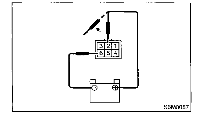
Wiper Motor: Testing and Inspection

Front Wiper and Washer




1. Check wiper motor operation at low speed:
Connect battery to wiper motor. Check wiper motor for proper operation at low speed.




2. Check wiper motor operation at high speed:
Connect battery wiper motor. Check wiper motor for proper operation at high speed.




3. Check wiper motor for proper stoppage:
Connect battery to wiper motor. After operating wiper motor at low speed, disconnect battery to stop it.




4. Reconnect battery and ensure that wiper motor stops at "AUTO STOP" after operating at low speed.

Rear Wiper and Washer




1. Operational check:
Connect battery to wiper motor and check operation of wiper motor.




2. Check wiper motor for proper stoppage:
After operating wiper motor, disconnect battery from wiper motor.




3. Reconnect battery and ensure that wiper motor slops at "AUTO STOP" after it has been operated.