Operation CHARM: Car repair manuals for everyone.
Manuals through 2025 now available!

Our trusted friends have launched a new website named LEMON, which has newer manuals. It also contains all the CHARM manuals.

LEMON is the spiritual successor to CHARM, I recommend you try it!

Link: lemon-manuals.la or lemon-manuals.org.ua

(Some people have issue connecting. LEMON is investigating. For now, use Firefox or change your DNS server)

Or, hide this message: temporarily or permanently

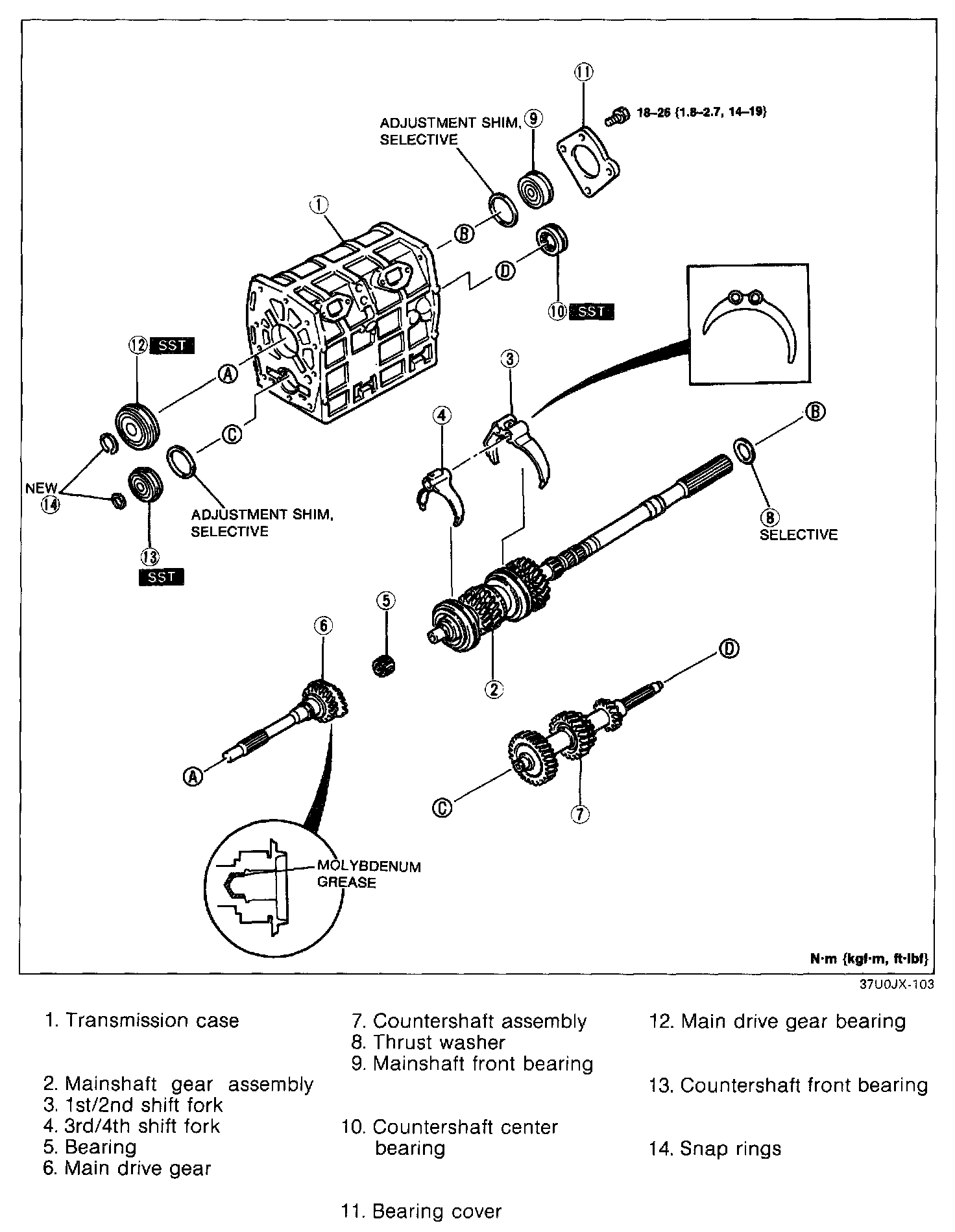
Transmission Case Components




Assemble in the order shown referring to Assembly Note.

Assembly note
Transmission case




1. Measure the mainshaft front bearing thrust play as follows.
1. Measure the depth of the mainshaft front bearing bore in the rear of the transmission case.




2. Measure the mainshaft front bearing height.
The difference between the two measurements indicates the required thickness of the adjustment shim.

Standard thrust play: 0 - 0.05 mm (0 - 0.002 in)
Adjustment shim thicknesses: 0.1 mm (0.004 in), 0.3 mm (0.012 in)




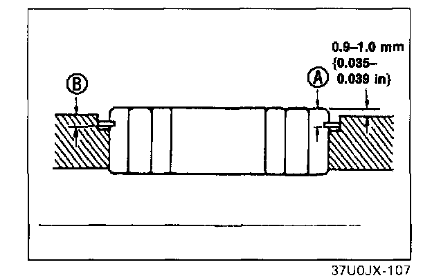
2. Measure the countershaft front bearing thrust play as follows.
1. Measure depth B of the countershaft front bearing bore in the transmission case.




2. Measure the countershaft front bearing snap ring height A.
3. Choose an adjustment shim that will allow the difference between the two measurements to be equal to the standard bearing height.

A - B + Adjustment shim(s) = 0.9 - 1.0 mm (0.035 - 0.039 in)
Standard bearing height on installing: 0.9 - 1.0 mm (0.035.039 in)
Adjustment shim thicknesses: 0.1 mm (0.004 in), 0.3 mm (0.012 in)




3. Position the 1st/2nd and 3rd/4th shift forks into the grooves of the clutch hub and sleeve assemblies.
4. Apply molybdenum grease to the needle bearing and install it in the main drive gear.
5. install the main drive gear onto the front of the mainshaft.




6. Set the countershaft assembly into the case, making sure the countershaft gears engage each gear of the mainshaft assembly.

Mainshaft front bearing
1. Install the correct shim onto the rear of the mainshaft as determined in the transmission case assembly note.
2. Install the mainshaft front bearing with a suitable pipe.

Bearing inner diameter: 32 mm (1.3 in)
Bearing outer diameter: 75 mm (3.0 in)

Countershaft center bearing




1. Install the countershaft center bearing onto the rear of the countershaft by using the SST.




2. Install the bearing cover.

Tightening torque: 18 - 26 N-m (1.8 - 2.7 kgf-m, 14 - 19 ft-lbf)

Main drive gear bearing




1. Install the SST between the 4th synchronizer ring and the main drive synchromesh gear.




2. Install the main drive gear bearing by using the SST.

Countershaft front bearing






NOTE: Replace the countershaft front bearing and countershaft front bearing spacer as an assembly.

1. Install the correct shim onto the countershaft front bearing as determined in the transmission case assembly note.
2. Install the countershaft front bearing by using the SST.






NOTE: Do not confuse the front and rear bearing snap rings. The countershaft front snap ring is the smallest.





3. Install new snap rings to the main drive gear and countershaft gear.